时间:2023-07-18
2023年7月7日由北京世纪安图参与承建的四川省自然资源基础信息平台顺利通过专家组验收。专家组通过听取项目建设情况汇报、观看系统演示并查验相关文档资料,对项目建设成果给予了充分肯定和高度评价。

四川省自然资源基础信息平台建设项目通过新系统开发和对原有系统进行升级改造、功能重构、建成互联互通的全省自然资源“一张网”、分布式自然资源“一张图”和统一应用支撑“一平台”,在此基础上构建自然资源调查监测、监管决策和政务服务三大应用体系,全面增强自然资源动态监测和态势感知能力、综合监管与科学决策能力、政务服务与开放共享能力,不断提升四川省自然资源现代化治理和管理决策水平。项目基于先进的信息技术,结合自然资源业务需求,构建了全面的、国内领先的技术体系,具备安全稳定、动态扩容、灵活配置的优点,将持续为自然资源信息化建设保驾护航。

1、一张网:网络与基础设施支撑
充分利用省政务云资源,结合四川省自然资源厅已有基础设施,对省级节点的网络安全、服务器、存储和基础软件等方面开展建设,完成相关设备采购与部署应用,建设成基础设施运行和网络安全体系,完成业务网异地备份体系建设和机房适配改造,形成横纵互联、安全高效“一张网”,为省、市、县(区)三级自然资源管理部门业务联动和部门之间数据共享提供统一、安全、高效的网络环境和安全运行基础体系。
2、一张图:统一数据支撑,统一底图
按照统一数据标准,整合、规范、扩展现有基础地理、遥感影像、土地、地质、矿产、林草、湿地等各类自然资源和国土空间数据,扩充完善数据入库、集成管理、服务发布和共享应用等能力,构建自然资源大数据体系,形成涵盖“山水林田湖草沙”、全省统一的自然资源“一张图”,为四川省自然资源基础平台提供数据支撑。
3、一平台:统一服务与管理支撑
按照自然资源部信息化建设总体方案,充分利用省政务云公共平台资源,建设完成自然资源“一平台”。平台具备统一大数据算力、云资源管理、共享应用、监管决策、空间服务、用户体系、工作流和移动服务等支撑能力,融合分布式、微服务、大数据处理及高可用、高性能、高并发架构、提供用户资源统一管理、数据分布式管理、业务应用快速搭建和共享服务。同时集成省公共支撑平台的统一电子证照、电子签章等公共支撑能力,为业务应用提供统一技术支撑。
4、三大应用:综合业务应用体系
在“一张网”、“一张图”和“一平台”的基础上构建自然资源调查监测、监管决策和政务服务三大综合业务应用体系,共15大业务系统80余个功能模块。
调查监测应用体系:采用信息化手段对自然资源调查监测数据成果进行集成、处理、表达、统计分析和统一管理;采取离线、在线等方式将数据汇交至省级自然资源“一张图”,保障数据的及时动态更新,搭建调查监测数据成果的共享、推送和发布渠道;采用智能化识别、大数据挖掘等信息化新技术,为自然资源调查监测、分析评价和成果应用提供技术支撑。
监管决策应用体系:在自然资源“一张图”支撑下,通过对业务和数据的关联分析,对国土空间规划、空间用途管制、自然资源开发利用、耕地保护、矿产资源开发等进行全程监管,并在此基础上建设自然资源决策分析应用,提供决策依据。
政务服务应用体系:整合各类政务服务资源,统一标准,建立自然资源“一窗受理”统一门户,扩展完善综合行政办公体系,推进移动政务服务和智能办公应用。以省级“总对总”方式,推进与四川省一体化政务服务平台进行深度对接,为政府和社会提供统一的自然资源数据服务支撑。
1、构建全覆盖、全流程、全要素的智慧耕地管理平台
以全省耕地资源数据为基础,以耕地保护业务为载体,建成上下联动、实时监测预警的耕地保护监管信息化体系。运用现代技术手段,在主动、实时获取各类耕地信息的基础上,构建全覆盖、全流程、全要素的智慧耕地管理平台,实现耕地保护管理的信息化、智能化、现代化,实现耕地变化信息监测、用途监管、保护责任落实、建设占用、占补平衡、土地整治、基本农田监测监管、耕地目标责任考核等业务管理工作的数字化、网络化和智能化管理。

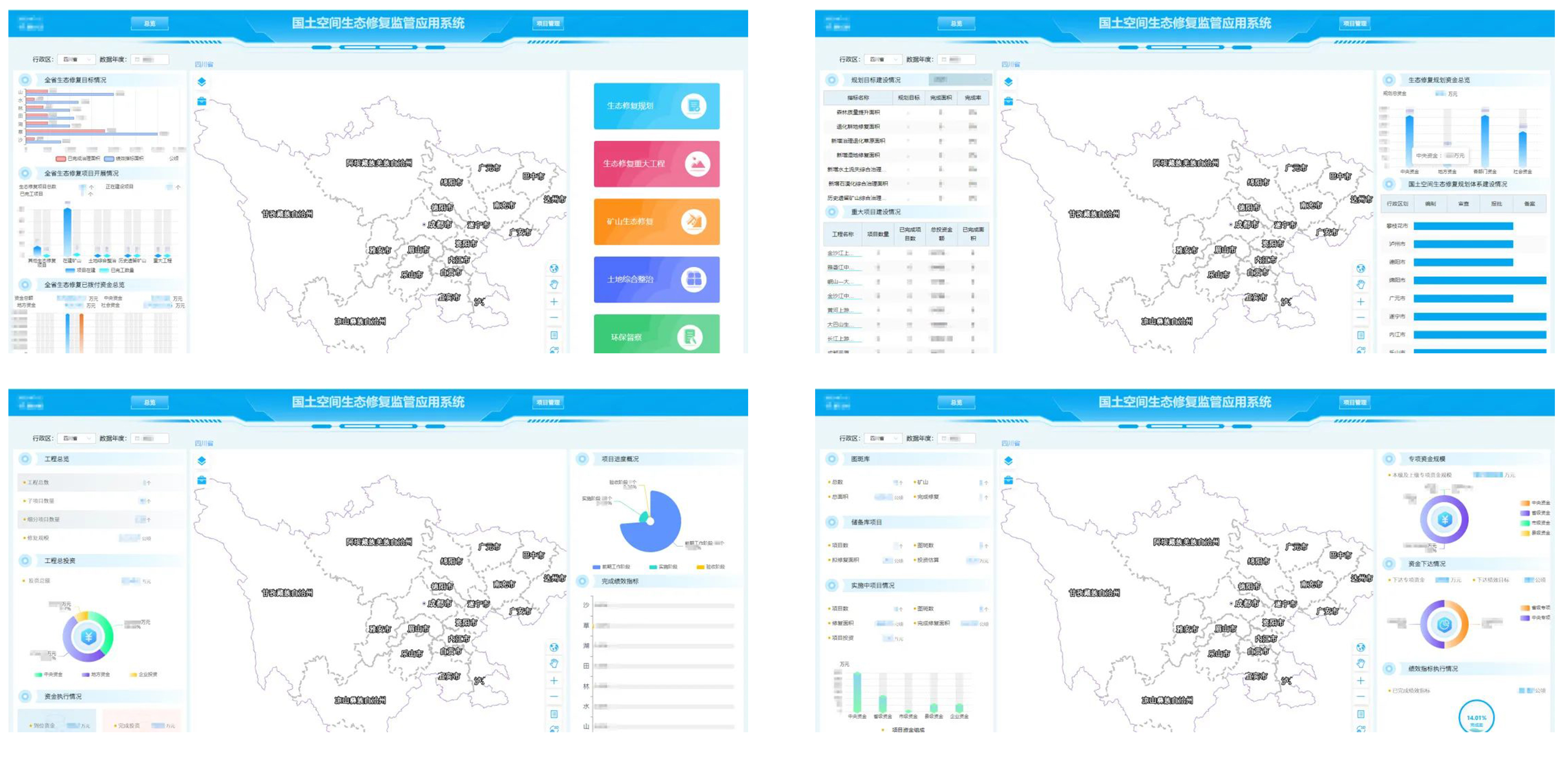
2、建立“一个库、一本账、一张图”,对项目进行全生命周期精细化监测管理
构建省级国土空间生态修复监管系统,结合实际需求,建立国土整治与生态修复“一个库、一本账、一张图”,理清家底、明晰格局。拓展整治与修复“一张图”、项目管理、综合评价、监测预警和统计分析等应用模块,从立项、规划设计与预算、实施、竣工验收和后期管理等方面对项目进行全生命周期精细化监测管理。

3、围绕自然资源“两统一”,建立自然资源调查监测数据库,集成管理各项调查监测成果,围绕自然资源“两统一”职责,建设自然资源开发利用综合监管系统
有效推进自然资源合理开发利用,保障自然资源开发利用市场健康有序发展,以各类自然资源价值最大化利用为目标,以土地、矿产等各类自然资源开发利用全过程统一监管为抓手,整合集成已有土地利用年度计划指标管理系统、城乡建设用地增减挂钩项目审批与监管系统,认真梳理相关业务之间的关系,建设完成自然资源开发利用综合监管系统,为自然资源监管决策提供参考。

4、以“五统一”为原则,建设矿产信息化综合管理体系
以统一标准、统一模式、统一建设、统一部署和统一管理为原则,建设矿产信息化综合管理体系。建立矿产资源开发与监管体系,对矿产资源进行动态监管,开展矿产管理行政许可和监管信息化建设,完善矿业权出让及审批登记、压覆矿产资源审批、地质勘查管理等,完善矿业权统一配号、矿山开发利用统计、矿业权人勘查开采信息公示、保护性开采的特定矿种和优势矿产的开采总量控制管理,完善矿产资源储量评审、备案、登记、统计和信息发布,完善地质资料汇交与监管。

5、“标准”、“规范”、“智能”的监管决策体系
基于“一平台”提供的数据、指标动态管理及可视化支撑能力,建设四川省自然资源监测监管与决策分析应用,提供各类自然资源业务专项指标统计分析和智能化预警,支持指标自定义,实现自然资源的实时监管、态势感知与决策支持,为自然资源发展趋势、发展潜力与效能监管等提供决策依据。

四川省自然资源信息平台的建设全面增强自然资源动态监测和态势感知能力、综合监管与科学决策能力、政务“一网通办”与开放共享能力,提升地上、地下自然资源管理的一体化、精细化和智能化水平,促进生态文明,提升我省自然资源现代化治理能力和管理决策水平。
供稿:西部交付二部 高锦
编辑:谭琳